插件简介
由3x大神开发的b2插件,近期大佬免费开放下载了。
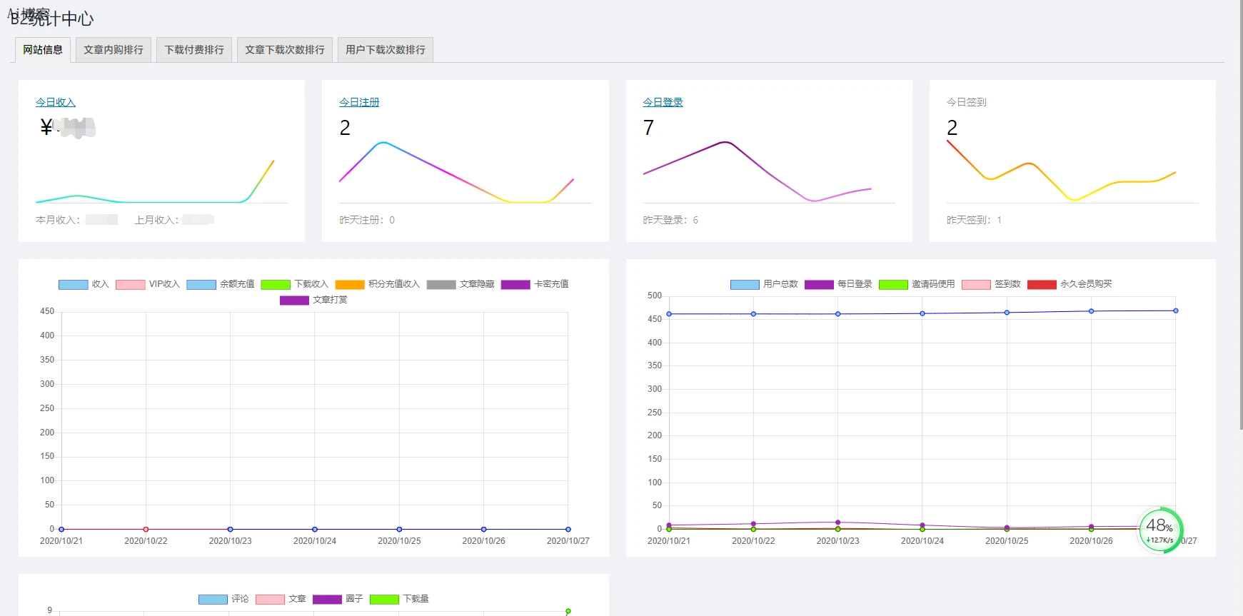
插件功能非常nice!一览全站当天的收入,用户登录和签到情况,资源下载情况和用户行为。
功能介绍:
顶部表格
今日收入
今日签到
今日登陆
新增收入
今日下载
本月收入
上月收入
各种未处理事务
曲线表
近七天收入
近七天vip购买收入
近七天余额充值收入
近七天付费下载收入
近七天积分充值收入
近七天文章内购收入
近七天卡密充值收入
近七天注册数量
近七天签到数量
近七天各级别会员购买数量
近七天文章数量
近七天评论数量
近七天资源下载数量
圆饼表
统计各级别会员数量
统计各等级用户数量
排行
对当日近三日文章下载框资源根据下载量进行排行
对当日文章内购(积分)资源根据购买量进行排行
对当日文章内购(现金)资源根据购买量进行排行
对当日下载框付费(现金)资源根据购买量进行排行
对当日下载框付费(现金)资源根据购买量进行排行
筛选
提供各等级用户筛选选项
提供各等级会员筛选选项
增加用户ID列显示、并可以降序排列
增加用户积分列显示
增加用户余额列显示
增加用户最后活动时间列显示
管理
对网站所有用户私信进行管理(支持删除单条私信或批量删除某用户所有私信)
对网站所有用户签到进行管理
记录网站所有用户下载框下载记录(只保留7天,会自动删除老旧数据)
记录网站所有用户的搜索行为关键词
将同设备多用户的账号筛选出来
刷新用户vip状态
ps.资源下载统计需b2版本大于1.8.0







可以的过来逛逛
使用WordPress搭建的吗
老用户,来看看
有没有仿抖音源码
我下载了
啦啦啦啦
怎么搭建
老哥 我想..
我下载了
老用户,来看看
怎么搭建
有没有换友联的
我只是随便看看
就服你
圈子功能很强大
小编,还有发卡源码吗
支持一下
哈哈
支持一下
楼主加油